
Ultimate guide para sa customer service reporting
Ang mga customer service reports ay tumutulong sa mga negosyo na subaybayan ang mga uso, matukoy ang mga lugar para sa pagpapabuti, at gumawa ng matalinong desi...


Ang mga customer service reports ay nag-aalok ng insights sa performance, mga lugar para sa pagpapabuti, at mga nangungunang department. Ang regular na pagsusuri ay nagsisiguro ng kasiyahan at katapatan ng customer. Ang LiveAgent ay nagbibigay ng komprehensibong reporting features upang mapahusay ang kalidad ng serbisyo.
Ang mga customer service reports ay nagbibigay ng overview ng lahat ng customer service requests at kaugnay na activities. Nagbibigay sila ng insights kung paano gumagana ang isang customer support team, ano ang maaaring mapabuti, at aling mga department ang nangunguna.
Ang mga customer service reports ay maaaring kasama ngunit hindi limitado sa:
Ang regular na pagsusuri ng reports ay isang dapat gawin kapag nagtatrabaho ka sa online customer service software. Ang paggawa nito ay makakatulong sa iyo na mapabuti ang iyong business practices, produkto, at mga serbisyong ibinibigay habang tinitiyak na ang pangangailangan at inaasahan ng iyong customer ay natutugunan.
Isaalang-alang ang sumusunod na scenario. Iniisip mo na ang iyong customer support team ay gumagawa ng kahanga-hangang trabaho sa paghawak ng mga ticket dahil ang iyong average ticket resolution time ay mas mababa sa 8 minuto. Ngunit, kapag tiningnan mo nang mabuti at sinuri ang mga agent reviews, napapansin mo na ang iyong mga agents ay patuloy na nakakatanggap ng negatibong reviews. Ito ay maaaring magpahiwatig na sila ay nagmamadali upang sagutin ang bawat ticket, at nag-aalinlangan ng kalidad ng serbisyo para sa bilis. Dahil ang mga scenario na tulad nito ay napaka-karaniwan, ang pagsusuri ng iyong customer service reports ay isang dapat gawin—at dapat gawin nang regular.
Ang LiveAgent ay nag-aalok ng 11 customer service reporting features. Tingnan ang mga ito nang detalyado sa ibaba.
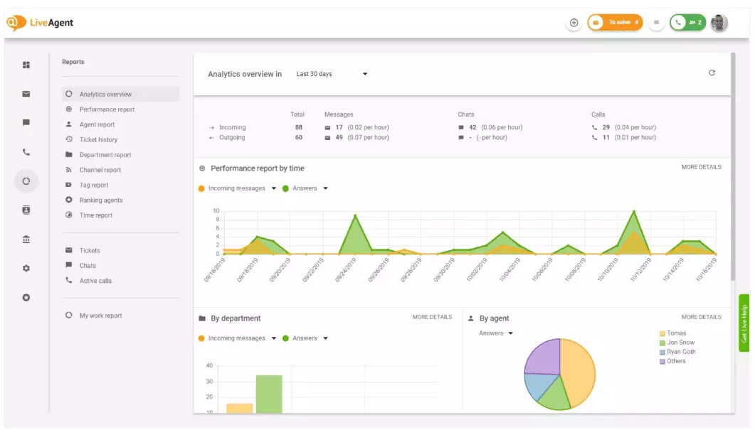
Ang analytics overview ay nagbibigay sa iyo ng kumpletong overview ng iyong customer service efforts. Pinapayagan ka nitong makita ang usage statistics, performance reports, at customer satisfaction ratings. Sa esensya, nagbibigay ito ng preview ng bawat report (tag report, channel report, agent ranking) na available sa LiveAgent.

Ang performance reports ay maaaring magbigay sa iyo ng magandang ideya kung paano ang iyong mga agents ay gumagugol ng kanilang oras. Ang mga reports ay nagpapakita kung gaano karaming tickets ang sinagot ng bawat agent sa iba’t ibang channels, at gaano katagal ang ginugol nila upang sagutin ang mga ito. Bukod sa pagpapahiwatig ng agent productivity, ang performance reports ay maaari ding ipakita ang agent ratings. Pinapayagan ka nitong makita at ihambing ang agent performance sa mga tuntunin ng helpfulness, knowledgeability, at bilis.

Ang agent ranking overview ay isang kumpletong report ng lahat ng positibo at negatibong agent reviews. Ang report ay kumpleto sa mga komento mula sa mga customers, ang petsa na natanggap ang review, at kahit nagbibigay pa ng opsyon na mag-navigate sa ticket na ang agent ay nalulutas kapag nakatanggap sila ng review.

Ang tag reports ay nagbibigay ng insight kung aling mga tags ang pinakakaraniwan sa loob ng iyong customer service tickets. Ang pagkakaroon ng access sa isang organized report tulad nito ay maaaring ipakita kung anong uri ng mga isyu ang kinakaharap ng iyong team nang madalas, at sa gayon ay maaaring magbigay ng actionable insights at tumulong sa iyo na mapabuti ang iyong produkto/serbisyo.

Tingnan ang lahat ng natutugunan at hindi natutugunan na SLAs mula sa isang partikular na time range upang matugunan ang agwat sa pagitan ng serbisyong inaasahan mong ibigay, at ang serbisyong kasalukuyang ibinibigay mo. Ang SLA compliance reports ay nagpapahintulot sa iyo na i-sort ang lahat ng SLAs ayon sa petsa, department, at agent upang makita mo kung sino ang nangunguna sa pagtupad ng SLAs at sino ang kailangang magpabuti.

Ang SLA log reports ay nagbibigay ng mas detalyadong view ng lahat ng hindi natutugunan at natutugunan na SLAs mula sa isang partikular na time period. Ang SLA logs ay nagpapakita ng ticket requester (customer), ticket ID, SLA start time, ang department na itinalaga ang ticket, ang agent na itinalaga ang ticket, ang due date, ang close date, at anumang natitirang/overdue SLA time.
Ang lahat ng logs ay maaaring i-export sa isang CSV file.

Ang agent availability report ay nagpapahintulot sa iyo na subaybayan ang availability ng iyong support agents. Tingnan kung kailan ang bawat agent ay online na sumasagot sa mga tickets, chats, at calls, at sa loob ng gaano katagal. Para sa kaginhawahan ng pagbabahagi, ang lahat ng agent availability logs ay maaaring i-export sa isang CSV file.

Ang agent report ay nagbibigay sa iyo ng holistic view ng lahat ng agent activities, worktime, sales, reviews, at iba pang metrics tulad ng average chat time o average chat pickup time. I-segment ang agent reports ayon sa petsa, department, channel, at agent upang makakuha ng accurate depiction ng kung paano gumagana ang iyong mga teams.

Ang channel reports ay nagbibigay sa iyo ng magandang ideya kung aling support channels ang ginagamit ng iyong mga customers nang pinakamarami. Ang channel reports ay nagbibigay ng detalyadong impormasyon tungkol sa lahat ng incoming emails, calls, live chats, contact form submissions, feedback forms, Facebook messages, Tweets — ikaw na ang bahala.
Ang channel reports, tulad ng karamihan ng reports sa LiveAgent, ay maaaring tingnan sa isang area chart, line chart, bar graph, at pie chart.

Ang department reports ay nagbibigay sa iyo ng overview kung gaano karaming support tickets ang natanggap at nalutas ng bawat department sa iba’t ibang communication channels. Ang report ay maaari ding magbigay ng insight kung paano ang bawat department ay gumagana sa mga tuntunin ng customer feedback at reviews.

Ang time reports ay nagbibigay sa iyo ng detalyadong overview ng kabuuang bilang ng oras at minuto na ginugol sa paglutas ng bawat ticket. Sa loob ng report, ang mga users ay maaaring tingnan ang ticket ID at kahit mag-navigate sa ticket mismo, ang agent na itinalaga sa ticket, ang requesting customer, ang petsa, ang dami ng oras na ginugol ng agent sa paglutas ng ticket, billed time, at anumang karagdagang notes.
Ang report ay nagbibigay sa iyo ng opsyon na gumamit ng filters at maghanap ng mga tickets mula sa mga partikular na customers, o agents.

Ang LiveAgent ay nag-aalok ng mahigit 180 advanced help desk features na makakatulong sa iyo na subaybayan ang serbisyong natatanggap ng iyong mga customers. Nag-outline kami ng ilan sa mga feature na ito sa ibaba.
Kahit na ang LiveAgent ay gumagawa ng magandang trabaho sa pagbibigay ng notification sa iyo kapag may bagong ticket na dumating, ang ilang mga tao ay mas gusto na mabigyan ng notification sa kanilang email. I-set up ang email notifications upang mabigyan ka ng notification sa bawat oras na:
Ang email notifications ay hindi sapat? I-set up ang Slack notifications. Sa bawat oras na ang isang bagong ticket ay bumubukas, nalulutas, o tumutugon, mabibigyan ka ng notification sa Slack. Ang Slack ay maaari ding magbigay sa iyo ng notification kung ang anumang LiveAgent automation rules ay nabago habang wala ka sa iyong dashboard.

Tulad ng nabanggit na, ang mga LiveAgent reports ay maaaring i-export sa CSV files. Bilang karagdagan dito, ang LiveAgent ay nagbibigay sa iyo ng opsyon na mag-export ng mga indibidwal na tickets. Ang ticket exports ay naglalaman ng ticket status, customer name, email, ticket ID, department name at ID, agent name at ID, tags, subject, email preview, date ng creation, conversation ID’s, at marami pang iba.
Nasa byahe na walang paraan upang mag-log in sa LiveAgent, ngunit kailangan mong suriin ang pag-unlad ng isang partikular na ticket? Hilingin sa iyong mga agents na ipadala sa iyo ang isang online ticket history URL. Nang walang authentication na pinagana, maaari mong basahin ang online ticket history sa pamamagitan lamang ng pag-click sa link na ipinadala sa iyo.

Ang online ticket history URL ay isang paboritong tool ng customer success officer. Ito ang perpektong tool upang subaybayan ang mga mahalagang tickets mula sa mga VIP clients habang nagbabakasyon sa mga tropiko.
Ang LiveAgent ay nagbibigay ng storage space para sa unlimited call recordings. Kung kailangan mong subaybayan ang kalidad ng mga tugon ng iyong agent, maaari mong gawin ito sa pamamagitan ng pakikinig sa isang playback ng bawat call.
Gusto mong tingnan kung paano ang iyong mga agents ay humahawak ng mga tickets sa real-time? Gamitin ang chats overview upang manood habang ang iyong mga agents ay tumutulong sa mga customers sa live chat.

Ang LiveAgent ay maaaring maglingkod bilang isang social listening tool. Ang aming Twitter integration ay nagpapahintulot sa iyo na subaybayan at subaybayan ang mga partikular na keywords. Halimbawa, kung pipiliin mong subaybayan ang salitang LiveAgent, sa bawat oras na ginagamit ito ng isang tao sa isang Tweet (anuman ang pagiging mentioned/tagged na may @ o #), ang Tweet ay awtomatikong magiging ticket at makukuha sa iyong dashboard. Ito ay nagbibigay sa iyo ng pagkakataon na subaybayan kung ano ang sinasabi ng iyong mga customers tungkol sa iyong negosyo nang hindi direkta. Ang pagkakaroon ng ganitong uri ng insights ay magbibigay sa iyo ng pagkakataon na mapabuti ang iyong produkto at iyong serbisyo.
Ang benchmarks at leaderboards ay nagbibigay sa iyo ng ideya kung paano ang iyong customer support agents ay gumagana kumpara sa isa’t isa. Pinapayagan ka nitong tingnan kung gaano katagal ang iyong mga agents ay naging online, gaano karaming mga mensahe ang kanilang sinagot, at sino ang nakakuha ng pinakamaraming positibong reviews sa isang araw.

Ang data ay maaaring tingnan para sa:
Ang feedback at suggestions ay nagpapahintulot sa iyo na makolekta ang mga bagong ideya at feedback para sa hinaharap na development. Payagan ang iyong mga customers na talakayin ang kanilang mga ideya sa iyong community forum, at alamin kung ano ang tunay na mahalaga sa kanila.
Ang LiveAgent ay sumasali sa mahigit 40 third-party applications, kabilang ang customer satisfaction software. Ang isang magandang halimbawa ng software na ito ay Nicereply, na nagpapahintulot sa iyo na makolekta ang customer feedback sa pamamagitan ng NPS, CES, at CSAT surveys.
I-integrate ang mga ito sa LiveAgent’s live chat at ilagay ang survey links sa iyong email upang masiguro na ang iyong mga customers ay laging nag-rate ng mga tugon ng iyong agent.
Ang pangunahing benepisyo ng pagsusuri ng customer service reports at analytics sa isang linggo o buwanang batayan ay makikita mo kung ano ang ginagawa nang maayos, at kung ano ang kailangang mapabuti. Bilang halimbawa, maaari mong mapansin na nakakatanggap ka ng mas maraming live chats kaysa sa phone calls, at samakatuwid ay kailangan mong muling i-allocate ang iyong resources (agents) nang mas mahusay upang tumugma sa incoming ticket volumes para sa bawat communication channel.
Bilang karagdagan dito, ang pagsusuri ng mga reports na ito ay maaari ding magbigay ng insight kung aling mga agents ang kailangan ng karagdagang pagsasanay. Kung napapansin mo na ang ilang mga agents ay patuloy na nakakatanggap ng negatibong feedback mula sa mga customers, habang ang iba pang mga agents ay patuloy na nangunguna, ito ay maaaring magpahiwatig na hindi sila nakatanggap ng sapat na pagsasanay, o hindi sila gumagamit ng best practices kapag nagsasalita sa mga customers.
Ang pagsusuri ng customer service reports ay makakatulong sa iyo na matugunan ang agwat sa pagitan ng kung ano ang inaasahan at kung ano ang ibinibigay. Kapag natukoy mo ang mga agwat na ito at nagpabuti, ang iyong mga customers ay siguradong mapapansin. Habang tumataas ang serbisyo, tumataas din ang customer satisfaction, at kasama nito ay maraming perks.
Ang mga umiiral na customers ay bumibili nang mas madalas, gumagastos ng mas maraming pera, at mas malamang na irekomenda ang iyong negosyo sa iba — pareho online at personal sa pamamagitan ng word of mouth.
Mas maganda ang serbisyo, mas masaya ang iyong mga umiiral na customers. Mas masaya sila, mas malamang na irekomenda nila ang iyong negosyo sa iba, na nangangahulugang mas maraming customers, at mas maraming pagbili. Sa esensya, ito ay isang walang hanggang cycle. Kaya, dapat kang magsumikap na patuloy na magpabuti, na maaari mong gawin sa pamamagitan ng pagsusuri ng lahat ng usage statistics sa loob ng iyong LiveAgent dashboard.
Tuklasin ang mga powerful features ng LiveAgent na nagpapabilis ng komunikasyon, nagpapataas ng efficiency, at nagpapataas ng customer satisfaction.

Ang mga customer service reports ay tumutulong sa mga negosyo na subaybayan ang mga uso, matukoy ang mga lugar para sa pagpapabuti, at gumawa ng matalinong desi...

Subaybayan at palakasin ang performance ng iyong support team gamit ang customizable reports, charts, at API integration ng LiveAgent. Subukan ang libreng 30-da...

Tuklasin ang top 16 customer service metrics na dapat subaybayan sa 2025, kasama ang CSAT, NPS, CES, at marami pang iba. Pahusayin ang customer satisfaction, re...